
Kompletní průvodce hlášením o zákaznickém servisu
Zprávy o zákaznickém servisu pomáhají podnikům sledovat trendy, identifikovat oblasti pro zlepšení a činit informovaná rozhodnutí poskytováním přehledu o prefer...

Zprávy o zákaznickém servisu poskytují přehled o výkonu, oblastech ke zlepšení a nejlépe fungujících odděleních. Pravidelné kontroly zajišťují spokojenost a věrnost zákazníků. LiveAgent poskytuje komplexní funkce hlášení pro zvýšení kvality služeb.
Zprávy o zákaznickém servisu poskytují přehled všech požadavků na zákaznický servis a souvisejících aktivit. Poskytují přehled o tom, jak si tým zákaznické podpory vede, co lze zlepšit a která oddělení vynikají.
Zprávy o zákaznickém servisu mohou zahrnovat, ale nejsou omezeny na:
Pravidelné kontroly zpráv jsou nezbytné, když pracujete se softwarem pro online zákaznický servis. Pomůže vám to zlepšit vaše obchodní postupy, produkty a služby, které poskytujete, a zároveň zajistit, aby byly splněny potřeby a očekávání vašich zákazníků.
Zvažte následující scénář. Myslíte si, že váš tým zákaznické podpory odvádí úžasnou práci při řešení lístků, protože vaše průměrná doba řešení lístku je pod 8 minut. Když se však podíváte blíže a prozkoumáte recenze agentů, všimnete si, že vaši agenti jsou opakovaně hodnoceni negativně. To by mohlo naznačovat, že se snaží odpovědět na každý lístek v rychlosti a obětují kvalitu služby pro rychlost. Protože scénáře jako tento jsou velmi běžné, kontrola zpráv o zákaznickém servisu je nezbytná – a měla by se provádět pravidelně.
LiveAgent nabízí 11 funkcí hlášení o zákaznickém servisu. Podívejte se na ně podrobně níže.
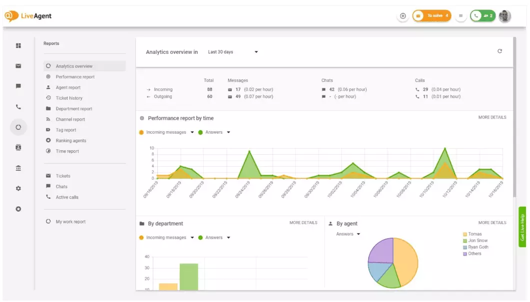
Přehled analytiky vám poskytuje úplný přehled vašich snah v oblasti zákaznického servisu. Umožňuje vám vidět statistiky použití, zprávy o výkonu a hodnocení spokojenosti zákazníků. V podstatě vám dává náhled na každou zprávu (zprávu o značce, zprávu o kanálu, hodnocení agenta), která je dostupná v LiveAgent.

Zprávy o výkonu vám mohou dát dobrou představu o tom, jak agenti tráví svůj čas. Zprávy ukazují, kolik lístků každý agent zodpověděl přes různé kanály a jak dlouho jim trvalo na ně odpovědět. Kromě toho, že naznačují produktivitu agenta, mohou zprávy o výkonu také zobrazit hodnocení agentů. Umožňují vám vidět a porovnávat výkon agentů z hlediska užitečnosti, znalostí a rychlosti.

Přehled hodnocení agentů je úplná zpráva všech pozitivních a negativních recenzí agentů. Zpráva je doplněna komentáři od zákazníků, datem přijetí recenze a dokonce vám dává možnost přejít na lístek, který agent řešil, když obdržel recenzi.

Zprávy o značkách vám poskytují přehled o tom, které značky jsou nejčastější v lístcích vašeho zákaznického servisu. Přístup k organizované zprávě jako je tato může ukázat, jaké problémy váš tým řeší nejčastěji, a tedy vám může poskytnout praktické poznatky a pomoci vám zlepšit váš produkt/službu.

Zobrazte všechny splněné a nesplněné SLA z určitého časového rozsahu, abyste překlenuli propast mezi službou, kterou se očekává, že poskytnete, a službou, kterou aktuálně poskytujete. Zprávy o souladu se SLA vám umožňují seřadit všechny SLA podle data, oddělení a agenta, abyste viděli, kdo vyniká v plnění SLA a kdo se musí zlepšit.

Zprávy protokolu SLA poskytují podrobnější pohled na všechny nesplněné a splněné SLA z určitého časového období. Protokoly SLA zobrazují žadatele o lístek (zákazníka), ID lístku, čas zahájení SLA, oddělení, kterému byl lístek přiřazen, agenta, kterému byl lístek přiřazen, termín, datum uzavření a zbývající/zpožděný čas SLA.
Všechny protokoly lze exportovat do souboru CSV.

Zpráva o dostupnosti agentů vám umožňuje sledovat dostupnost vašich agentů podpory. Podívejte se, kdy byl každý agent online a odpovídal na lístky, chaty a hovory, a jak dlouho. Pro snadné sdílení lze všechny protokoly dostupnosti agentů exportovat do souboru CSV.

Zpráva o agentech vám poskytuje holistický pohled na všechny aktivity agenta, pracovní dobu, prodej, recenze a další metriky, jako je průměrná doba chatu nebo průměrná doba vyzvednutí chatu. Segmentujte zprávy o agentech podle data, oddělení, kanálu a agenta, abyste získali přesný obraz toho, jak si vaše týmy vedou.

Zprávy o kanálech vám dají poměrně dobrou představu o tom, které kanály podpory používají vaši zákazníci nejčastěji. Zprávy o kanálech poskytují podrobné informace o všech příchozích e-mailech, hovorech, živých chatech, odesláních formulářů kontaktu, formulářích zpětné vazby, zprávách na Facebooku, tweetech – a tak dále.
Zprávy o kanálech, jako většina zpráv v LiveAgent, lze zobrazit v plošném grafu, spojnicovém grafu, sloupcovém grafu a koláčovém grafu.

Zprávy o odděleních vám poskytují přehled o tom, kolik lístků podpory každé oddělení obdrželo a vyřešilo přes různé komunikační kanály. Zpráva může také poskytnout přehled o tom, jak si každé oddělení vede z hlediska zpětné vazby a recenzí zákazníků.

Časové zprávy vám poskytují podrobný přehled o celkovém počtu hodin a minut strávených na řešení každého lístku. V rámci zprávy mohou uživatelé zobrazit ID lístku a dokonce přejít na samotný lístek, agenta přiřazeného k lístku, žadatele zákazníka, datum, dobu, kterou agent strávil řešením lístku, fakturovaný čas a jakékoli další poznámky.
Zpráva vám dává možnost používat filtry a vyhledávat lístky od konkrétních zákazníků nebo agentů.

LiveAgent nabízí více než 180 pokročilých funkcí help desku, které vám mohou pomoci sledovat službu, kterou vaši zákazníci dostávají. Níže jsme uvedli některé z těchto funkcí.
Přestože LiveAgent dobře funguje v tom, že vás upozorní, kdykoli dorazí nový lístek, někteří lidé preferují být upozorněni v e-mailu. Nastavte e-mailová oznámení, abyste byli upozorněni pokaždé, když:
Nejsou e-mailová oznámení dostatečná? Nastavte oznámení Slack. Pokaždé, když je otevřen, vyřešen nebo na něj je odpovězen nový lístek, budete upozorněni na Slack. Slack vás také může upozornit, pokud byly změněny nějaké pravidla automatizace LiveAgent, zatímco jste byli pryč z vašeho dashboardu.

Jak bylo zmíněno dříve, zprávy LiveAgent lze exportovat do souborů CSV. Kromě toho vám LiveAgent dává možnost exportovat jednotlivé lístky. Exporty lístků obsahují stav lístku, jméno zákazníka, e-mail, ID lístku, název a ID oddělení, jméno a ID agenta, značky, předmět, náhled e-mailu, datum vytvoření, ID konverzace a další.
Na cestách bez možnosti přihlášení do LiveAgent, ale potřebujete zkontrolovat průběh konkrétního lístku? Požádejte své agenty, aby vám poslali adresu URL online historie lístků. Bez povolené autentizace si můžete přečíst online historii lístků jednoduše kliknutím na odkaz, který vám byl poslán.

Adresa URL online historie lístků je oblíbená mezi zástupci úspěchu zákazníků. Je to dokonalý nástroj pro sledování důležitých lístků od VIP klientů během dovolené v tropech.
LiveAgent poskytuje úložný prostor pro neomezené nahrávky hovorů. Pokud potřebujete sledovat kvalitu odpovědí vašeho agenta, můžete to udělat posloucháním přehrávky každého hovoru.
Chcete vidět, jak si vaši agenti vedou s lístky v reálném čase? Použijte přehled chatů k pozorování, jak vaši agenti pomáhají zákazníkům na živém chatu.

LiveAgent může fungovat jako nástroj pro sociální naslouchání. Naše integrace Twitteru vám umožňuje sledovat a monitorovat konkrétní klíčová slova. Pokud se například rozhodnete sledovat slovo LiveAgent, pokaždé, když jej někdo použije v tweetu (bez ohledu na to, zda je zmíněn/označen s @ nebo #), bude tweet automaticky převeden na lístek a načten do vašeho dashboardu. To vám dává šanci sledovat, co vaši zákazníci říkají o vašem podnikání nepřímo. Tyto typy poznatků vám dají šanci zlepšit váš produkt a vaši službu.
Benchmarky a žebříčky vám dají představu o tom, jak si vaši agenti zákaznické podpory vedou v porovnání s ostatními. Umožňuje vám vidět, jak dlouho jsou vaši agenti online, kolik zpráv odpověděli a kdo dostal nejvíce pozitivních recenzí za den.

Data lze zobrazit pro:
Zpětná vazba a návrhy vám umožňují sbírat nové nápady a zpětnou vazbu pro budoucí vývoj. Umožněte svým zákazníkům diskutovat o svých nápadech na vašem komunitním fóru a zjistěte, co je pro ně skutečně důležité.
LiveAgent se integruje s více než 40 aplikacemi třetích stran, včetně softwaru pro měření spokojenosti zákazníků. Skvělým příkladem tohoto softwaru je Nicereply, který vám umožňuje sbírat zpětnou vazbu od zákazníků prostřednictvím průzkumů NPS, CES a CSAT.
Integrujte je s živým chatem LiveAgent a umístěte odkazy na průzkumy do svého e-mailu, abyste zajistili, že vaši zákazníci vždy ohodnotí odpovědi vašeho agenta.
Hlavní výhodou kontroly zpráv a analytiky o zákaznickém servisu na týdenní nebo měsíční bázi je, že vidíte, co se dělá dobře a co se musí zlepšit. Například si můžete všimnout, že dostáváte více živých chatů než telefonních hovorů, a proto musíte lépe přerozdělit své zdroje (agenty), aby odpovídaly příchozím objemům lístků pro každý komunikační kanál.
Kromě toho mohou kontroly těchto zpráv také poskytnout přehled o tom, kteří agenti potřebují další školení. Pokud si všimnete, že určití agenti neustále dostávají negativní zpětnou vazbu od zákazníků, zatímco ostatní agenti neustále vynikají, to by mohlo být indikací, že nedostali dostatečné školení, nebo nepoužívají osvědčené postupy při komunikaci se zákazníky.
Kontrola zpráv o zákaznickém servisu vám může pomoci překlenout propast mezi tím, co se očekává a co se poskytuje. Jakmile identifikujete tyto mezery a zlepšíte je, vaši zákazníci si to jistě všimnou. Jak se služba zlepšuje, zvyšuje se i spokojenost zákazníků a s ní přichází mnoho výhod.
Stávající zákazníci nakupují častěji, utrácejí více peněz a je větší pravděpodobnost, že budou doporučovat váš podnik ostatním – jak online, tak osobně prostřednictvím ústního podání.
Čím lepší je služba, tím jsou vaši stávající zákazníci šťastnější. Čím jsou šťastnější, tím je větší pravděpodobnost, že budou doporučovat váš podnik ostatním, což znamená více zákazníků a více nákupů. V podstatě je to nekonečný cyklus. Proto byste se měli snažit o neustálé zlepšování, což můžete dělat kontrolou všech statistik použití přímo v dashboardu LiveAgent.
Objevte výkonné funkce LiveAgent, které zjednodušují komunikaci, zvyšují efektivitu a zvyšují spokojenost zákazníků.

Zprávy o zákaznickém servisu pomáhají podnikům sledovat trendy, identifikovat oblasti pro zlepšení a činit informovaná rozhodnutí poskytováním přehledu o prefer...

Ovládněte zákaznický servis v roce 2025! Zvyšte loajalitu, tržby a dovednosti s odbornými tipy, osvědčenými postupy a bezplatnou zkušební verzí LiveAgent....

Tento článek pokrývá základy zákaznického servisu, zdůrazňuje jeho důležitost pro podniky, dopad špatného servisu a nezbytné dovednosti pro agenty. Vyzdvihuje i...
Souhlas s cookies
Používáme cookies ke zlepšení vašeho prohlížení a analýze naší návštěvnosti. See our privacy policy.